System Interconnection

Figure 2-49:     Drive-Based System Wiring Drawing (Best Practice)

 

Figure 2-50:     PC-Based System Wiring Drawing (Best Practice)

Figure 2-51:     Recommended System Connections for a Drive-Based Controller

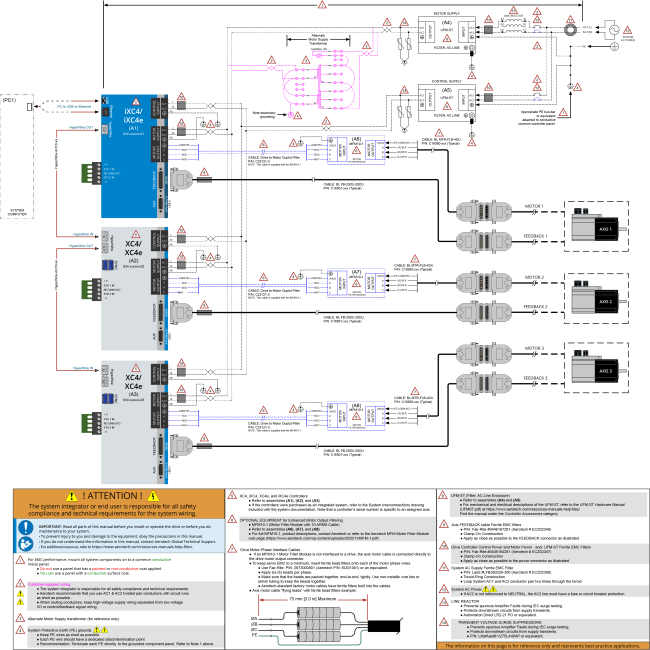
Figure 2-52:     Recommended System Connections for a PC-Based Controller