System Interconnection

Figure 2-47:     Drive-Based System Wiring Drawing (Best Practice)

 

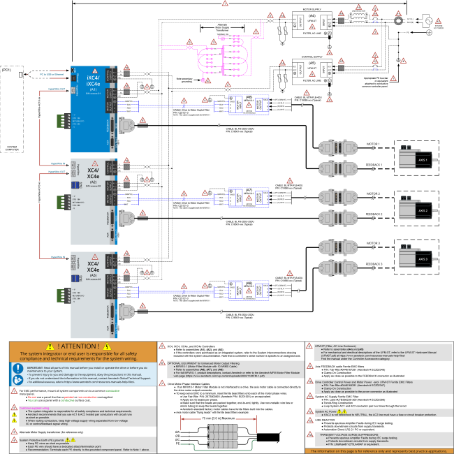
Figure 2-48:     PC-Based System Wiring Drawing (Best Practice)

Figure 2-49:     Recommended System Connections for a Drive-Based Controller

Figure 2-50:     Recommended System Connections for a PC-Based Controller